Seawater Desalination System
Seawater Desalination System
Seawater Desalination System
Seawater Desalination System
Seawater Desalination System

Seawater desalination system equipment (UF+RO)

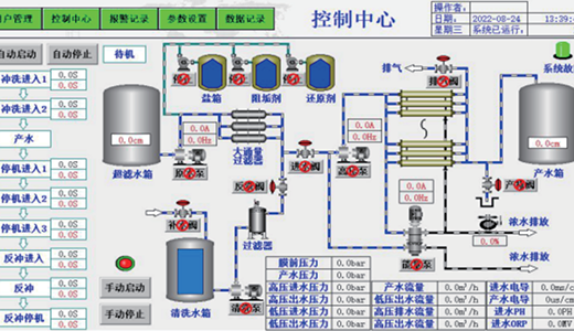
Intelligent Control of Seawater Desalination System

The seawater desalination system uses membrane separation technology with selectively permeable membranes, driven by pressure. It removes most inorganic salts and nearly all organic matter, microbes, and colloids. This system is used to desalinate seawater and adjust aquaculture water salinity with the produced fresh water.

The system uses branded membranes that are less prone to clogging and offer stable performance. It has an energy recovery device with over 90% efficiency (ERI brand). The inlet high - pressure pump is a multi - stage centrifugal pump made of duplex steel, ensuring smooth operation, durability, and efficiency.